矿泉水除溴酸盐树脂溴化物超标处理设备除溴化物设备
矿泉水除溴酸盐树脂溴化物超标处理设备除溴化物设备
产品价格:¥3600.00(人民币)
  • 规格:定制
  • 发货地:北京北京
  • 品牌:
  • 最小起订量:1升
  • 诚信商家
    会员级别:钻石会员
    认证类型:企业认证
    企业证件:通过认证

    商铺名称:科海思(北京)科技有限公司

    联系人:李东()

    联系手机:

    固定电话:

    企业邮箱:190342981@qq.com

    联系地址:

    邮编:

    联系我时,请说是在瑞启化工网上看到的,谢谢!

    商品详情
      产品参数
      外形尺寸定制mm
      罐体材质玻璃钢/碳钢
      内衬PE
      填料树脂
      树脂品牌Tulsimer
      是否进口
      颜色米黄色
      官能团二苯乙烯
      粒径0.35-1.2mm
      包装袋装
      可售卖地全国
      适用PH值0-14
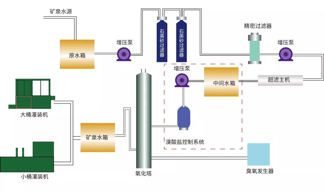
      主要用途除溴酸盐
      品牌美国杜笙
      规格25升/袋mm





    0571-87774297